赵文:济南市妇幼保健院“一院多区”打造线上线下一朵云模式

发布时间:2025-01-09
浏览次数:

  山东第一医科大学附属济南妇幼保健院创建于1951年,是集医疗、保健、教学为一体的三级甲等妇幼保健院,年门诊量超过110万,是“国家妇幼保健医疗技术促进工程优秀基地”、“国家级母婴安全优质服务单位”、“山东省卫生计生系统先进集体”、“省级文明单位”、“省级智慧服务品牌”等。近年来,医院信息化建设重点围绕智慧医院、“互联网+医疗健康”、区域互联互通等方面持续发力,开拓创新。医院2020年通过互联互通五乙测评,2021年通过电子病历五级评审,2022年通过智慧服务三级评审,完成医院信息化建设553历史性突破。

  当前,医院正在打造主院区、东院区、新院区、起步区及专属云机房的线上线下多院区延伸数据中心。医院“一院多区”一朵云的发展格局,促进了优质医疗资源的扩容延伸,切实增强了省会城市广大妇女儿童群体就医的获得感和幸福感,实现医院的扩容、提档、升级,进一步显现区域内引领、辐射、带动作用,优化患者就医流程,提高便民惠民力度,改善医疗服务质量,全面提升医院精细化管理水平,力争让“数据多跑路,百姓少跑腿”,也为医院的信息化发展及业务模式选择提供更多可能和参考。

1.jpg

数据中心延伸一朵云

  随着医院业务的高速发展,数据中心是医院业务系统运行的心脏和枢纽,更是智慧医院建设的基础。近年来,医院信息中心坚持数字赋能,积极推进云数据中心一体化建设,确立了两大建设目标。

  夯实数字基座:建成一个多院区一体化智能化的数据中心,满足业务与信创政策要求外,致力于降低各院区间基础设施运维成本,确保数据中心高效运行,为医疗服务提供高质高效的基础设施。

  赋能服务提质:实现更精细化的资源管理和更个性化的服务体验。这包括故障的快速响应、一体化以及定制化的服务和支持,满足不同院区运维管理需求,避免因多院区间业务资源的调整和管理影响广大人民群众的就医体验。

  目前济南市妇幼保健院“一院多区”一朵云建设已初具规模,实现了本地院区与线上专属云的互通与统管,当前医院老院区外网通过超融合承载医院本地业务,搭建同架构托管云平台(含信创云)承载互联网医院官网、医院AI领航等业务,各院区之间网络互通,通过专线与云端业务对接,通过同一个云管平台管理云上云下业务集群,搭建线上线下一朵云模式,极大缩短各院区间基础资源的运维时长和故障响应周期。整体布局情况如下。

  1 线下本地数据中心,融合架构稳定便捷

  市妇幼老院区本地外网数据中心,基于超融合架构为业务底座,构建超融合资源池承载医院外联平台、统一消息平台、互联网医院、智慧后勤、办公自动化等业务。

  超融合资源池采用4节点物理服务器搭载深信服超融合软件及云管平台软件,搭建医院本地外网云资源池,提供虚拟化高可用技术。超融合内采用计算虚拟化技术、存储虚拟化技术、网络虚拟化技术、数据复制及保护策略定义等技术,超融合的高可用机制能够保证业务虚拟机宕机后能快速平滑重启,保障业务的稳定连续性。基于超融合架构直通网络,针对非结构化数据分析效率更高,通过IO路径最短设计,省去交换机层的额外开销,并通过I/O本地化、I/O条带化、SSD分层等技术提高平台承载性能,本地节点的业务查询时延更快(单业务查询提升5ms),大大提升了医护的工作效率,为医院提供了高性能的优质环境。

  2 线上信创托管云,一朵云统一管理

  随着医院信息化业务增加,本地数据超融合可用资源达临界值,医院搭建同架构的线上托管云集群(包括信创云资源池)部署新上业务系统,并在信创云资源池进行信创业务适配。通过“线上线下一朵云”的设计,医院通过同一个管理平台进行线上线下集群管理,不仅能享受到体验、性能、可视化管理上的提升,业务数据上云也更可控安全。

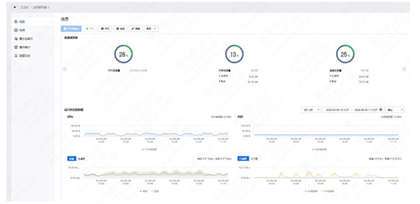
2.jpg

图1 一朵云管理平台

3.jpg

图2 AI领航业务云主机详情监控

  通过一朵云平台进行线下线上统一管理,并提供资源监控、远程运维、风险预警、故障定位等能力,通过7*24小时在线的服务人员可以快速协助用户闭环安全问题,其它院区数据中心建成后可统一管理,解决多院区运维难题。

  下图为医院当前一朵云架构图:

4.jpg

图3 一朵云架构图

  云中心与老院区云下网络打通,老院区分别与其它院区网络打通,可以快速便捷地实现双向的业务迁移、容灾备份与应急管理,从云中心视角来看,可以分为三个层面:

  云数据中心层:云资源基础设施搭建,业务所需计算、存储、网络基础资源搭建,收集云数据中心的运营数据、运维监控信息汇总到云服务层,为医院实现一朵云提供基础支撑。

  基础组件层:对内提供基础能力,云服务层,虚拟化、安全组件部署,提供命令总线、数据总线、API网关、消息通知、用户权限体系、数据中心管理等,为医院提供运营、运维全局的管理能力。

  云服务层:负责对外提供业务管理功能,一朵云管理平台将运营面、运维面及首页可视化。其中运营主要为医院提供全局数据中心的账号管理、配额管理、资源统计、登录认证等,为医院提供全局数据中心的监控、告警、数据中心机房等功能。

  通过自主管控的服务台及一朵云管理平台全方位立体化的全景监控,可以对医院线上线下的资源告警,性能和容量使用情况等进行监控,实时了解物理主机,云主机,业务和接口的健康状态。此外,还能对承载的医院业务及数据库进行全方位监控,并对相关性能指标进行分析,让整个医院多院区及云上数据中心可视。结合云上专业工程师团队的运维服务,大大提升医院信息化部门运营和运维效率,医院平均故障响应时间缩短至5分钟,为医院多院区间管理以及国产化业务的适配扩展提供及时响应、专业可靠的专业服务与保障。一朵云提供的专业数据及服务,让医院不仅能“用好云”,还能“运营云”,资源的使用变得可控、可视、可分析。

  3 “一院多区”一朵云模式展望

5.jpg

图4 一朵云模式

  (1)将医院外网业务及新上的外网业务逐步部署至托管医疗云中心,新院区部署内网关键业务,老院区利旧设备作为数据备份机房,实现云上云下两地三中心。

  (2)实现真正的全院业务上云,各院区间互通,新院区数据中心、东院区、老院区、起步区与云机房网络组成环路,延时控制在1ms内,新院区、东院区、老院区及起步区均能直接访问到云中心发布的业务。

  (3)通过一朵云的模式,业务环境搭建、网络优化与安全建设均由云厂商提供服务,医院只需关注业务调优即可。

  (4)信创业务上云后,济南超算信创适配中心还可提供信创测评服务,也可依托于超算的AI算力中心支撑更多AI业务创新,超算大数据智算能力赋能医院信息化创新研究。

  在多院区“一朵云”这条创新之路上,市妇幼将继续携手济南超算中心和深信服,以云化和信创为引领,以服务为支撑,不断探索医疗行业的数字化转型和信息化管理。随着技术的不断进步和服务的持续优化,市妇幼将能够更高效地管理其IT基础设施,更专注于提供高质量的医疗服务,为群众的健康贡献更多的智慧和力量!

  (作者为山东第一医科大学附属济南妇幼保健院信息部主任)

Baidu
map